A&R Chart: Spot Rising Artists Faster with Viberate
In today’s saturated music industry, the role of an A&R has never been more complex. With millions of new songs uploaded to streaming platforms each month, separating real talent from background noise requires more than gut feeling or personal networks. A&Rs need accurate and trusted music data to spot trends early, evaluate potential, and make decisions that have long-term impact on their labels or agencies. Without data, opportunities can easily be missed, and promising artists can slip under the radar.
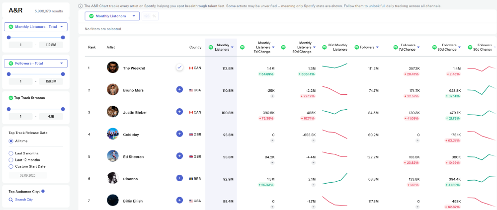
That’s why at Viberate, we have developed one of the best A&R charts in the industry. Now, we’ve taken it a step further by introducing our newly released A&R Chart — designed to give professionals an even sharper edge in detecting emerging talent.
What Makes the New A&R Chart Different
Previous versions of our A&R charts only included verified artists, which limits the scope of what A&Rs can see. Our new A&R Chart changes that by including every single artist available on Spotify. This means that instead of waiting for artists to be verified, you gain immediate visibility into the entire ecosystem of talent, including unsigned acts that are gaining traction.
The chart also provides the flexibility A&Rs need to work efficiently. You can apply different filter combinations to refine your search based on track release date, follower counts, cities, or countries. This filtering system makes it possible to spot trending artists in specific regions or demographics. For example, if you want to identify a fast-rising act in Berlin with a new release in the past month and growing Spotify followers, the chart can surface exactly those results.
Following artists on Viberate opens up the complete view. Once you follow an artist, our system automatically matches all their channels, ensuring that you get comprehensive and up-to-date information across platforms. This means you’re not only tracking Spotify performance, but also getting insights from other sources — all connected to a single, accurate artist profile.
One of the most powerful features of the chart is its genre filtering. Genres play a central role in A&R work, and the ability to search within subgenres helps you detect artists who are trending within very specific music niches. With the help of advanced technologies, we have matched genres to all artists, even those who don’t have a genre assigned on Spotify. This ensures that you can explore subgenres with confidence and without gaps in the data.
This combination of coverage, flexibility, and precision makes the new A&R Chart the most comprehensive and powerful version we’ve released so far.
A&R Decisions Backed by Data
The new A&R Chart is more than just a ranking list. It’s a tool that helps professionals detect early signals of growth, validate potential signings, and tailor their scouting strategies to exact market needs. By having access to complete artist information and the ability to zoom into subgenres and regions, A&Rs can make informed decisions faster and with greater accuracy.
In a field where timing and precision often make the difference, having data-backed insights ensures you’re always one step ahead. Instead of relying on guesswork, you can rely on real-time data that points you toward the artists who matter most.
Explore the Full Range of Viberate’s Music Analytics
While the new A&R Chart is our most advanced scouting tool yet, it’s only one part of the bigger picture. At Viberate, we offer a full spectrum of powerful music analytics services designed for labels, managers, promoters, and artists. From tracking streaming performance and playlist placements to understanding fanbase growth and radio airplay, our tools cover every angle of the music business.
If you’re serious about finding and growing talent, the newly released A&R Chart is a must-try feature. And if you want to go beyond scouting, explore our entire platform of analytics to gain the complete insight you need to succeed in today’s competitive music industry.
Source of music data: Viberate.com
-
📌 Viberate Analytics gives you the data behind the music industry. Built for A&R teams, managers, labels, and artists, it helps you find new talent, analyze audience insights, track Spotify playlists and stats, evaluate tracks and songs, and monitor Spotify, YouTube, streaming, and radio airplay analytics — all connected in one system.
Premium music analytics, unbeatable price: $19.90/month
11M+ artists, 100M+ songs, 19M+ playlists, 6K+ festivals and 100K+ labels on one platform, built for industry professionals.
